Gewichte und Verzerrungen auf der Google Cloud Platform

Machen Sie die Nachverfolgung von KI-Experimenten produktionsreif, steigern Sie die Produktivität der KI-Entwicklung und skalieren Sie KI-Projekte, indem Sie Weights & Biases auf der Google Cloud Platform (GCP) ausführen.

Als Google Clouds Technologiepartner des Jahres für KI und maschinelles Lernen, W&B ist unverzichtbar, um das Beste aus der gesamten KI-Entwicklung auf GCP herauszuholen, einschließlich Vertex AI, Google Kubernetes Engine und Cloud TPUs.

Die innovativsten Unternehmen der Welt arbeiten mit Weights & Biases zusammen

Beschleunigen Sie die Produktivität von KI-Entwicklern

Erhöhen Sie das Tempo und den Umfang Ihrer KI-Experimente und vorhandenen ML-Workflows, indem Sie W&B Launch verwenden, um die Komplexität von Computerkonfigurationen zu abstrahieren.

Nutzen Sie leistungsstärkere Hardware und starten Sie Trainings-, Evaluierungs- und Inferenzjobs problemlos für VertexAI, Google Kubernetes Engine oder TPUs.

64ecfc6b791c8fe1ecd9b53b_Screen Shot 2023-08-28 at 2.54.31 PM
64e652bc4c075354d7f79ee3_image4-p-800

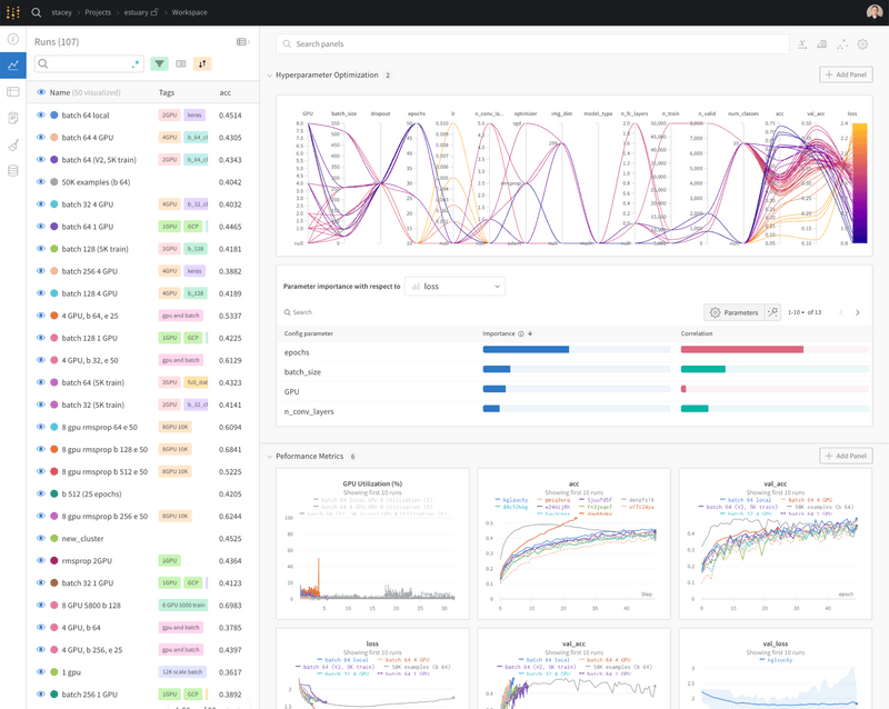
Ein einheitliches Aufzeichnungssystem für alle KI-Experimentartefakte

Tauchen Sie in Ihr Modell ein und erzielen Sie als Team schnelle Ergebnisse mit umfassenden Einblicken und nahtlosen Optionen für die Zusammenarbeit über W&B-Berichte. Verwenden Sie ein zentrales Dashboard, um schnell zu bestimmen, welche Kandidatenmodelle die anderen übertroffen haben, und gewinnen Sie Erkenntnisse über ideale Architekturen und Datenrezepte.

Gewinnen Sie bessere Einblicke, liefern Sie bessere Produktionsmodelle

Tauchen Sie in Ihr Modell ein und erzielen Sie als Team schnelle Ergebnisse mit umfassenden Einblicken und nahtlosen Optionen für die Zusammenarbeit über W&B-Berichte.

Verwenden Sie ein zentrales Dashboard, um schnell zu bestimmen, welche Kandidatenmodelle die anderen übertroffen haben, und gewinnen Sie Erkenntnisse über ideale Architekturen und Datenrezepte.

64e6521a88b7d8b0a57dab8c_image8-p-800
64ecfe0cd42117fef3514ffe_Screen Shot 2023-08-28 at 3.01.50 PM-p-800

Nutzen Sie das Cloud-Engagement mit flexiblen Bereitstellungsoptionen

Durch die vollständige Integration in den GCP-Marktplatz können Sie die GCP-Ausgabenverpflichtung für W&B nutzen, um die Effizienz zu maximieren.

Stellen Sie W&B auf GCP mit einer Vielzahl flexibler Optionen bereit: vollständig gehostet als SaaS, als dedizierter W&B-Mandant oder in Ihrer GCP-Umgebung installiert.

Die Weights & Biases-Lösung auf GCP

64ecfe618d24e5d5212894b4_image3-p-1600