registry-dark

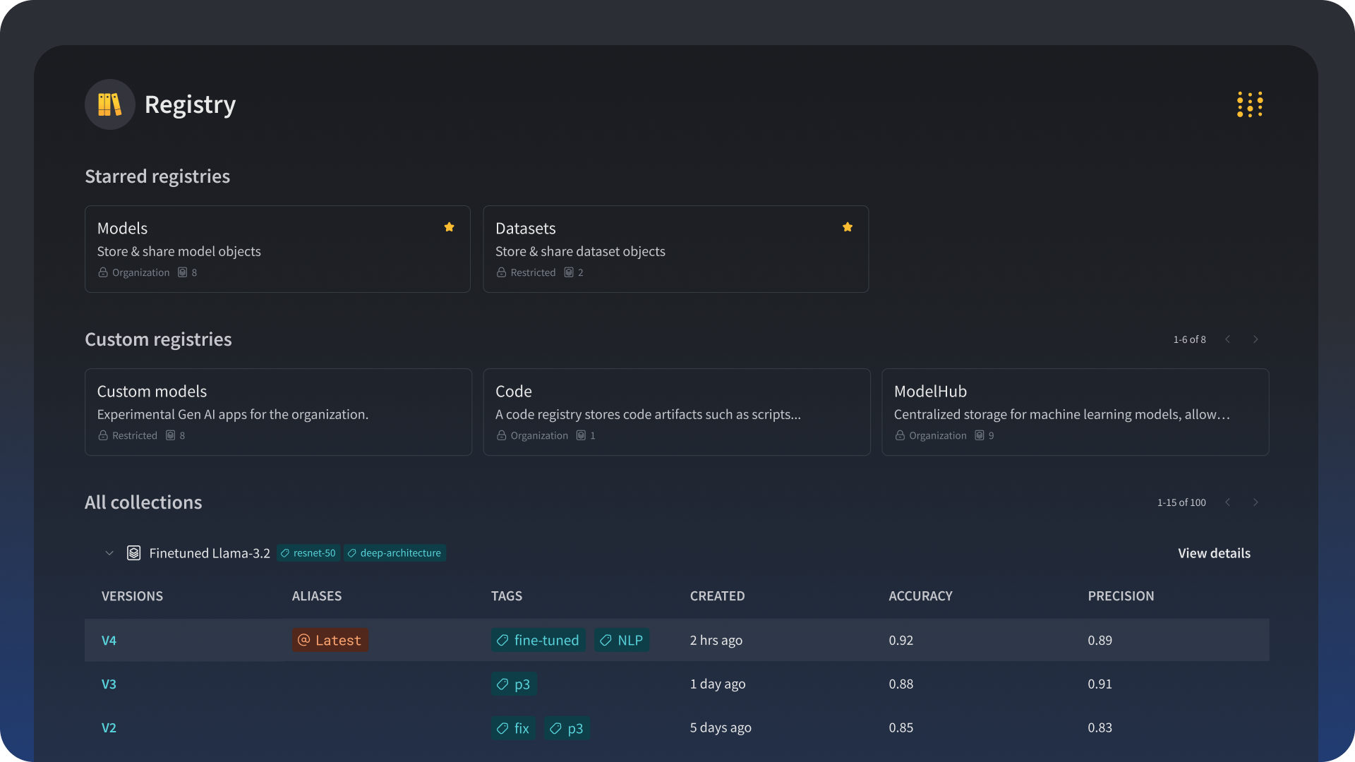
Registry

Publish and share your ML models and datasets

Registry is a curated central repository that stores and provides versioning, aliases, lineage tracking, and governance of models and datasets.

image1

ML lifecycle management

Manage your ML models and datasets seamlessly through every stage of the lifecycle – from development to staging to production.

CI/CD

As the single source of truth for which models are in production, Registry provides the foundation for an effective CI/CD pipeline by identifying the right models to reproduce, retrain, evaluate, and deploy.

Reproducibility

A system of record offering easy access to machine learning artifacts and detailed lineage tracking allows you to rebuild any model and reproduce any task in the ML lifecycle.

Discoverability

Share models and datasets across the organization. ML practitioners from different teams can explore and use published artifacts in their own experiments and CI/CD pipelines.

Governance and access control

Safeguard models and datasets across multiple teams. Ensure that users have the right access to artifacts they need. No more, no less.

The Weights & Biases end-to-end AI developer platform

Weave

Traces

Debug agents and AI applications

Evaluations

Rigorous evaluations of agentic AI systems

Playground

Explore prompts
and models

Agents

Observability tools for agentic systems

Guardrails

Block prompt attacks and harmful outputs

Monitors

Continuously improve in prod

Models

Experiments

Track and visualize your ML experiments

Sweeps

Optimize your hyperparameters

Tables

Visualize and explore your ML data

Core

Inference 

Explore hosted, open-source LLMs

Registry

Publish and share your AI models and datasets

Artifacts

Version and manage your AI pipelines

Reports

Document and share your AI insights

SDK

Log AI experiments and artifacts at scale

Automations

Trigger workflows automatically

The Weights & Biases platform helps you streamline your workflow from end to end

Models

Experiments

Track and visualize your ML experiments

Sweeps

Optimize your hyperparameters

Registry

Publish and share your ML models and datasets

Automations

Trigger workflows automatically

Weave

Traces

Explore and
debug LLMs

Evaluations

Rigorous evaluations of GenAI applications

Core

Artifacts

Version and manage your ML pipelines

Tables

Visualize and explore your ML data

Reports

Document and share your ML insights

SDK

Log ML experiments and artifacts at scale