Weights & Biases + Anyscale

Scale and productionize your AI workloads more seamlessly with the combination of Weights & Biases with Anyscale.

See how Ray from Anyscale powers the world’s most ambitious AI workloads, and use W&B to track, iterate on, and monitor all your models and large language models in one centralized system of record. 

The world’s most innovative companies partner with Weights & Biases

The fastest way to fine-tune and deploy LLMs

Integrate fast, cost-efficient, and scalable LLMs into your applications using popular LLM APIs with the support of Anyscale Endpoints.

Integrated with W&B Prompts and popular ML frameworks, Endpoints lets developers take advantage of open-source LLMs, without any of the complexity.

650498a1ebff9746ad1318b3_64403b001cb7ce9a0cc1c6c7_Untitled (14)-p-800
65049999ebff9746ad13ff26_image4

Automatically track and visualize metrics

Integrate W&B with Apache Ray to automatically log metrics and better analyze and evaluate model candidates.

Check out the W&B + Ray example below with an autonomous vehicle use case, for easily scaling up machine learning workloads with Ray and analyzing leveraging Weights & Biases.

How Weights & Biases and Ray work together

How Weights & Biases and Ray work together

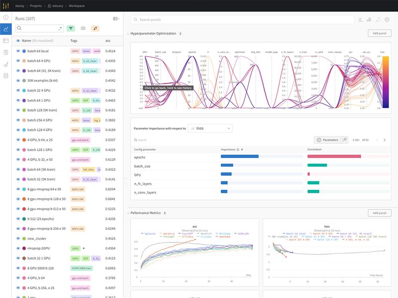
Optimize hyper-parameter tuning at scale

Use Ray Tune with Weights & Biases to scale hyperparameter tuning. Run Sweeps at greater volume and pace, to scale machine learning experimentation and model development. Integrate both technologies seamlessly to develop an efficient and effective hyperparameter optimization pipeline.

tune.run (train_model)
Minimize refactorization and reduce friction throughout your development lifecycle

Minimize refactorization and reduce friction throughout your development lifecycle

Get the scalability, reproducibility, and consistency you need by minimizing refactorization and reducing friction at every step of your lifecycle.

Seamlessly navigate between both tools, with easy access between the Anyscale web console page and the W&B homepage.

The Weights & Biases platform

Sign up for our LLM monitoring private preview